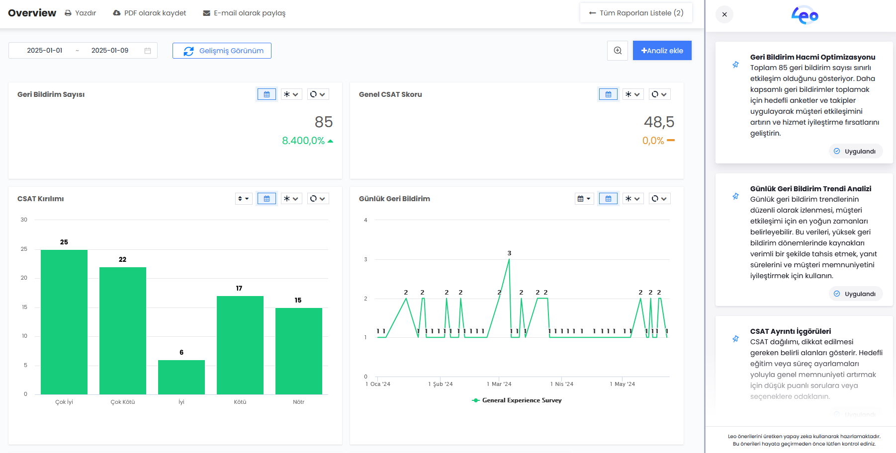
Rapor analizi, kullanıcıların oluşturdukları gösterge tabloları veya gösterge tablosu grafiklerinin sunduğu veriler hakkında öneriler almasına olanak tanır.
Leo arayüzünü açtıktan sonra kullanıcı akış veya rapor analizini seçebilir.

Rapor İncelemesi seçimi yapıldıktan sonra kullanıcıdan devam etmek için ilgili raporu seçmesi istenecektir.
Rapor seçildikten sonra, bu rapor içindeki tüm grafiklere mi yoksa sadece belirli grafiklere mi inceleme yapılacağı seçilir. 
Daha sonra yapılacak incelemenin türünün seçilmesi gerekmektedir. Veri analizi, grafiklerin sunduğu verilerin analizine odaklanır. Yapısal analiz genel olarak kontrol panelinin kurulumuna odaklanır.
Bir analiz tamamlandıktan sonra tavsiye, "Uygulayacağım" düğmesi aracılığıyla daha sonra takip edilmek üzere sabitlenebilir.
Leo'ya varlığın iyileştirilmesi için geri bildirimde bulunmak için "İyi Tavsiye" tıklanabilir.
Beğenilen bir tavsiyenin metni, kopyala düğmesi aracılığıyla tek tıklamayla kopyalanabilir.

"Leo ile Rapora Git" seçeneğini tıkladığınızda kullanıcı, sağ bölmede gösterilen sabitlenmiş notların bulunduğu kontrol paneline yönlendirilir.

