Bu soru tipi, bir ankette belli bir liste içinden kullanıcıların en çok tercih ettiği ve en az tercih ettiği ögeyi seçebildiği soru tipidir.
MaxDiff Nedir? MaxDiff, katılımcılara bir dizi seçenek sunarak, en çok ve en az tercih ettikleri seçenekleri belirlemelerini isteyen bir yöntemdir. Bu yöntemle, seçeneklerin göreceli önemini veya tercih edilme düzeyini ölçebiliriz.
Matris sorusunun Gelişmiş Ayarlarından Soru Tipini Değiştir > MaxDiff seçilerek yapılır.
Soruda tanımlanan default ağırlık:

Matris Soru Tipi ile MaxDiff Nasıl Kullanılır?
Matris soru tipi, MaxDiff'i daha yapılandırılmış ve anlaşılır bir formatta sunar:
-
Seçeneklerin Gruplandırılması:
- Katılımcılara, her birinde birkaç seçenek bulunan bir matris sunulur.
- Her satırda farklı bir görev yer alır ve her görevde farklı seçenek kombinasyonları bulunur.
-
En Çok ve En Az Tercih Edilen Seçenekler:
- Her görevde katılımcılardan, en çok ve en az tercih ettikleri seçenekleri işaretlemeleri istenir.
-
Tekrar Edilen Görevler:
- Farklı görevlerde tekrar eden süreçler ile her seçeneğin göreceli önemi hakkında daha güvenilir veriler toplanır.
Örnek senaryo:
- Farklı görevlerde tekrar eden süreçler ile her seçeneğin göreceli önemi hakkında daha güvenilir veriler toplanır.
Avantajları
- Kolay Anlaşılır ve Uygulanabilir: Matris formatı, katılımcıların tercihlerini net bir şekilde belirtmelerini sağlar.
- Yüksek Doğruluk: Farklı kombinasyonlar ve tekrarlar sayesinde, tercihlerin göreceli önemini yüksek doğrulukla ölçülür.
- Etkili Müşteri Geri Bildirimi: Hangi özelliklerin veya hizmetlerin daha önemli olduğunu belirlemek, müşteri memnuniyeti ve iş stratejileri açısından değerli bilgiler sağlar.
Bu yöntem, müşteri deneyimini daha iyi anlamak ve geliştirmek için güçlü bir araçtır.
Geri Bildirimlerde MaxDiff:

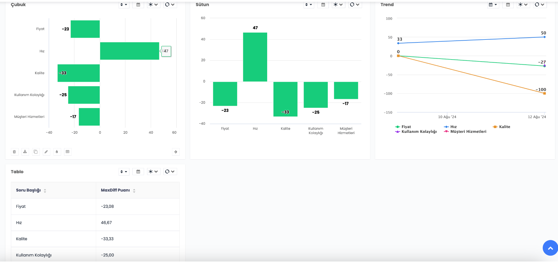
Raporlamada MaxDiff:
Çubuk grafik, Sütun grafik, Trend grafik ve Tablo grafik ile gösterilebilir.

Görselleştir kısmından: Çubuk grafik, Sütun grafik, Trend grafik veya Tablo grafikten biri seçilir,
Ölç kısmından: MaxDiff Puanı seçilir,
Karşılaştır kısmından: Soru başlığı seçilir.
Sonuç:
